Rust84
Rust84
Some logs which may be useful: Kube API https://gist.github.com/rust84/22c007eb28d9fdefbc7f78670df5dba2 Kubelet https://gist.github.com/rust84/f84862a58f475d1b510f6acf9de61b4d Etcd https://gist.github.com/rust84/a8422295af0e11c276f814a5e57b4ee6
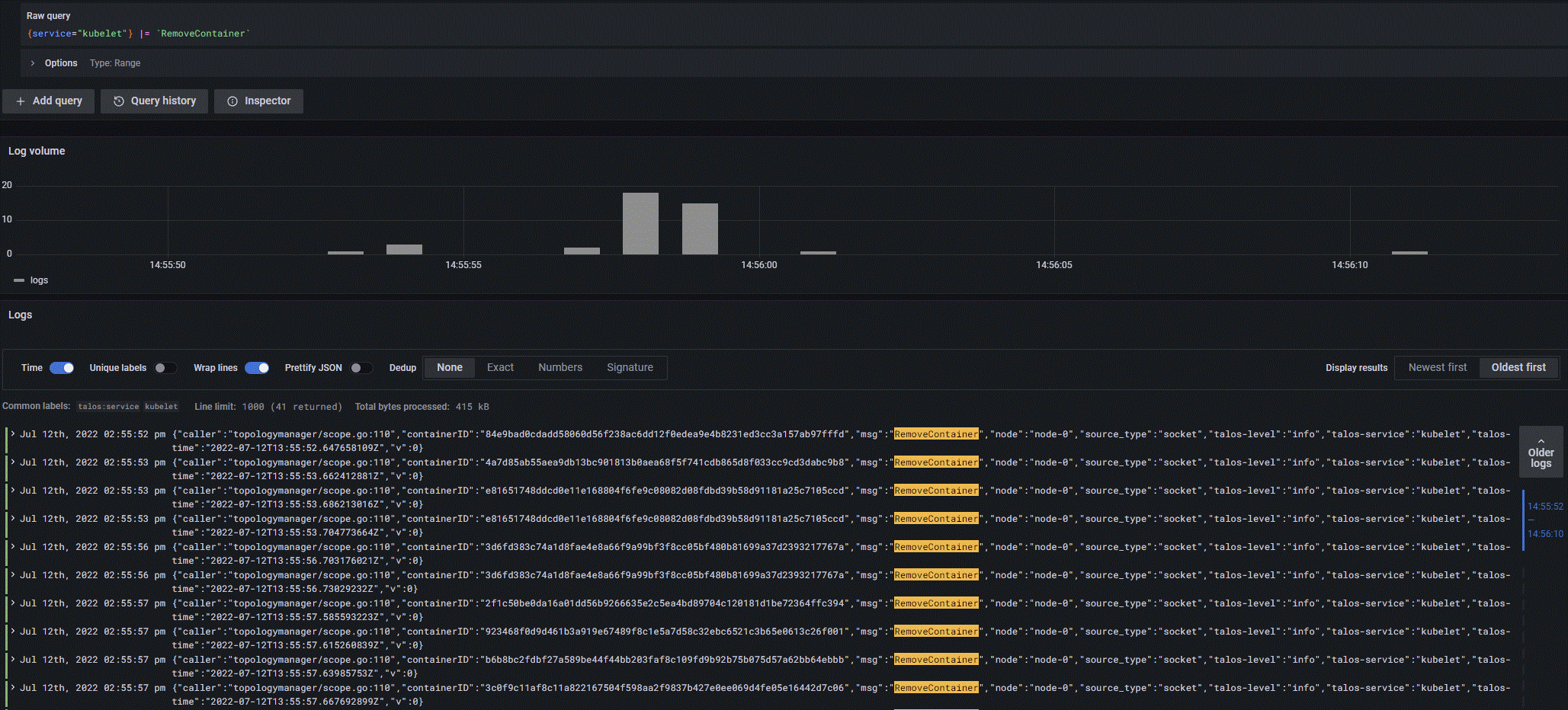
41 requests to remove the container within 10 seconds is a bit sus. Looks like they returned container not found so I guess it's retrying. 
Seems to be related to https://github.com/UI-Lovelace-Minimalist/UI/pull/783 Slightly different workaround which retains variables: Card template: ``` custom_card_paddy_waste_collection: template: - "card_generic_swap" variables: ulm_card_generic_swap_name: "[[[ return variables.ulm_card_generic_swap_name ]]]" ulm_card_generic_swap_icon: "[[[ return variables.ulm_card_generic_swap_icon ]]]"...
Same issue when building a new cluster on v17.2.0. Am also running Talos.    The prepare job then restart and thinks the...
Same issue with a 500GB OSD and mem limit set to 200Mi. Increasing the limit as @andy108369 suggested has fixed it. The ` _read_fsid unparsable uuid` appears to be misleading...
Would just like to add my support to this. $XDG_STATE_HOME would make sense according to the specification https://specifications.freedesktop.org/basedir-spec/basedir-spec-latest.html.
I've got it running successfully on two Pi Zero W 2's. Suggest doing a fresh install and following the instructions for the Pi 3 as it uses the same CPU....
Also experiencing this. Talos 1.2.5 - Fedora. ``` panic: runtime error: invalid memory address or nil pointer dereference [signal SIGSEGV: segmentation violation code=0x1 addr=0x30 pc=0x207717c] goroutine 1 [running]: github.com/talos-systems/talos/cmd/talosctl/cmd/talos/dashboard/components.(*ProcessTable).Update(0xc00156a120, {0xc000bf1580?,...
Works ok when supplying --instance id. 403 when running `eb logs` ``` eb --version EB CLI 3.20.5 (Python 3.11.2 (main, Feb 7 2023, 13:52:42) [GCC 11.3.0]) ```
Same issue using rook. Will try the fix suggested, thanks.