Muhammad Faizan
Muhammad Faizan
I am facing the same issue. The plugin is not loading the Environment Variables defined in my env file. ``` IntelliJ IDEA 2020.2.3 (Ultimate Edition) Build #IU-202.7660.26, built on October...
Can you also provide pre-trained weights for ActiveStereoNet?
It's anyway useful to have these alerts. We can define the severity of the alerts later (e.g. critical, high, low etc.).
Follow-up: https://github.com/kyma-project/kyma/issues/15098
TODO: Check when will be the next release for NATS server. If its too late then we an go with suggestion 2.
First one is done in https://github.com/kyma-project/kyma/issues/14111
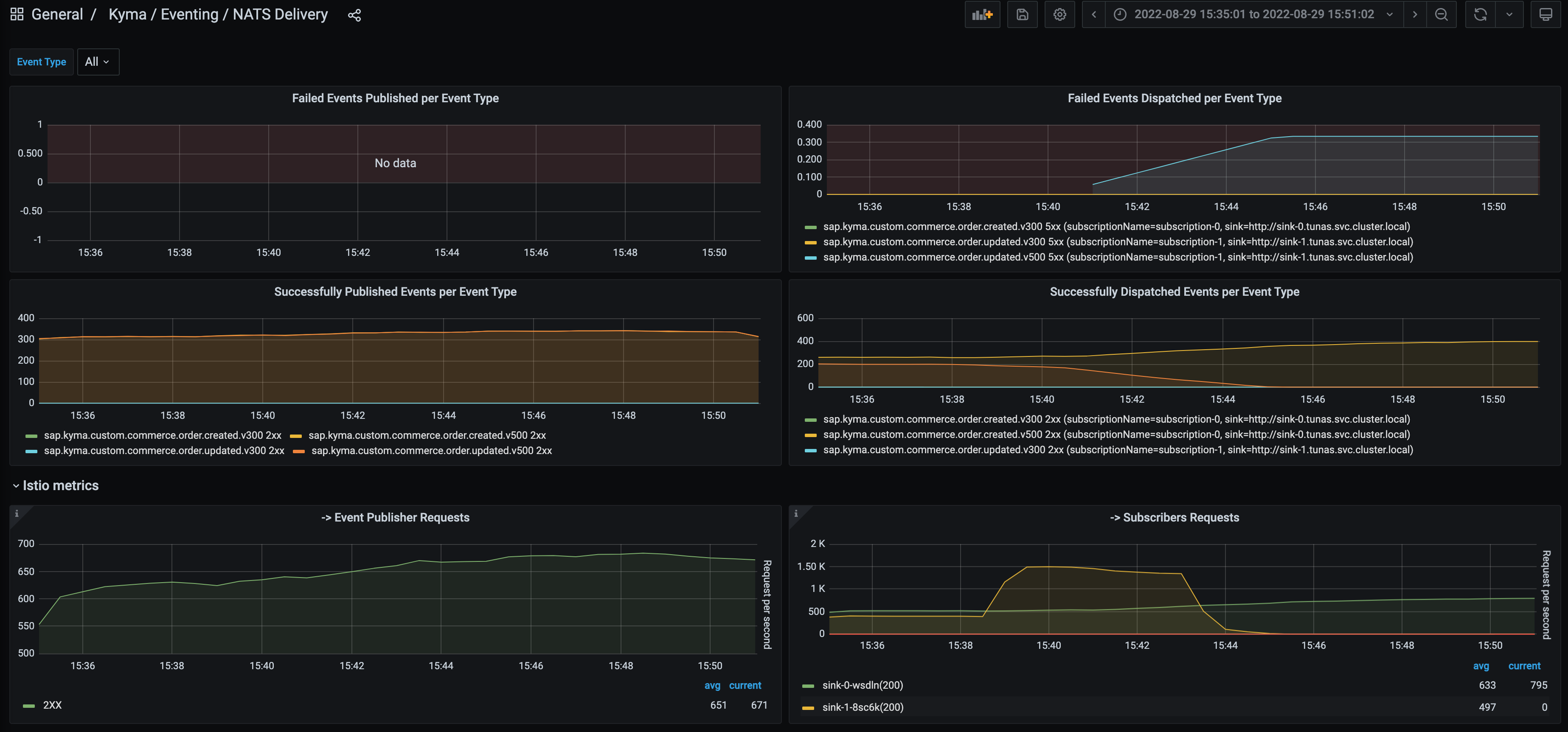
Cloud Provider: Azure 2 subscriptions with single event type. EPS: 400 per Event Type (Total 800 EPS) Around 15:40H, one of the sink was **made to throw errors.**  
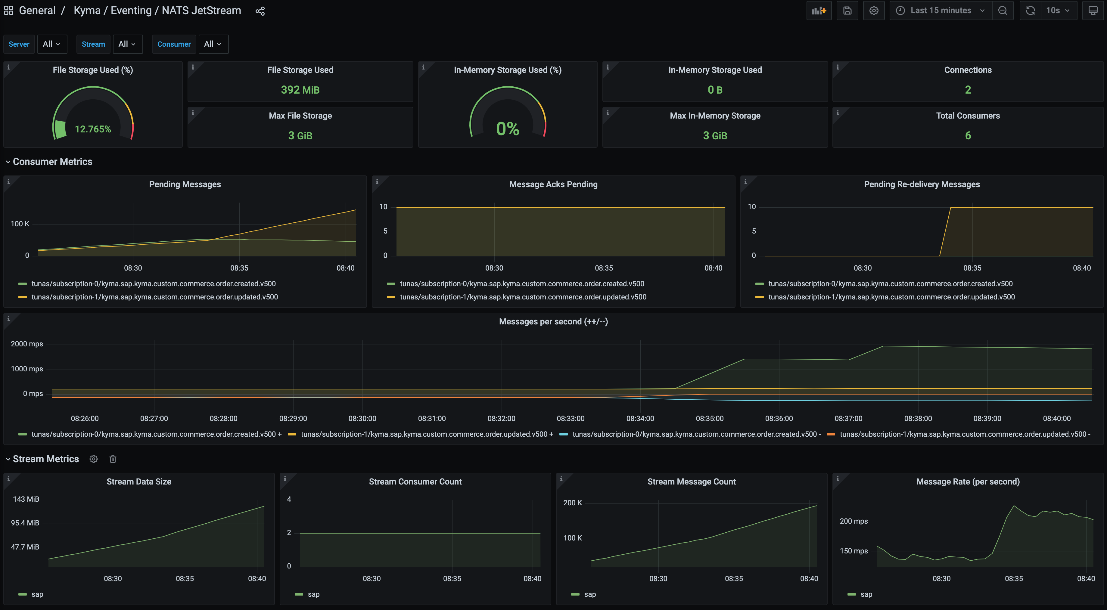
Cloud Provider: Azure 2 subscriptions with single event type. EPS: 400 per Event Type (Total 800 EPS) Around 08:33H, one of the sink (function) was **deleted.**  