ambari
ambari copied to clipboard
[AMBARI-25592] Fix the problem that JVM related metrics in hbase and ams cannot be displayed
What changes were proposed in this pull request?
- Fix jvm metrics of the ams-hbase and hbase compoments cannot be displayed
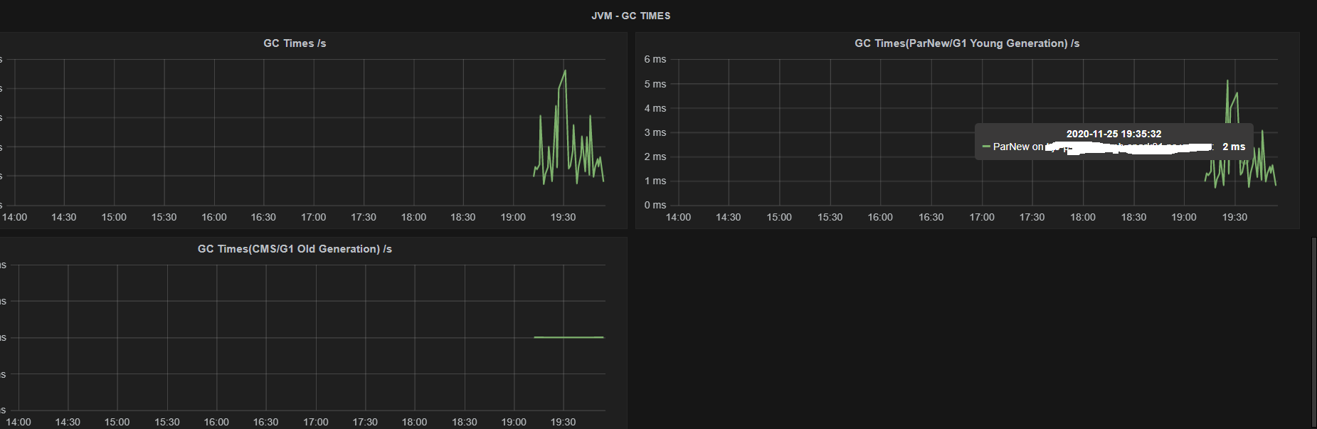
- Rename some widget name in ams-hbase/hbase and introduced new G1GC related metrics, as shown below:
| location | old title | curren title |
|---|---|---|
| hbase-regionservers/JVM-GC COUNTS | GC Count ParNew /s | GC Count(ParNew/G1 Young Generation) /s |
| hbase-regionservers/JVM-GC TIMES | GC Times ParNew /s | GC Times(ParNew/G1 Young Generation) /s |
| ams-hbase-regionservers/JVM-GC COUNTS | GC Count ParNew /s | GC Count(ParNew/G1 Young Generation) /s |
| hbase-regionservers/JVM-GC COUNTS | GC Times ParNew /s | GC Times(ParNew/G1 Young Generation) /s |
This modification mainly considers that HBase may now use G1GC or CMS. The previous widget names only covered CMS metrics. We renamed the widget titles , and also introduced the metricscorresponding to G1GC into the widget to ensure that both G1GC and CMS can be displayed normally.
How was this patch tested?
manual tests work well as below:
hbase-regionservers_MEMORY
hbase-regionservers_JVM-GC TIMES USED G1GC

ams-hbase-regionservers_JVM-GC TIMES USED CMS

hbase-regionservers_JVM GC COUNTS USED G1GC

ams-hbase-regionservers_JVM GC COUNTS USED CMS
hbase-home_REGIONSERVER MEMORY

Please review Ambari Contributing Guide before opening a pull request.