lowcode-engine icon indicating copy to clipboard operation
lowcode-engine copied to clipboard

<ReatRender>可以接受appHelper 当我是用init()方法,这个时候怎么把apphelper传到编辑态的ReactRender组件

Open heyicheng opened this issue 3 years ago • 5 comments

heyicheng avatar Jun 21 '22 10:06 heyicheng

import { config, plugins, common, skeleton } from '@alilc/lowcode-engine'
import appHelper from './appHelper'

await registerPlugins()

config.setConfig({
  requestHandlersMap: appHelper.requestHandlersMap,
  appHelper: { // 传给编辑态的 appHelper
    constants: {
      ...appHelper.constants,
    },
    utils: {
      ...appHelper.utils,
    },
  },
  enableCondition: true,
  enableCanvasLock: true,
  supportVariableGlobally: true,
  simulatorUrl: simulatorAssets,
})

await plugins.init(preference)

twinkle77 avatar Jun 22 '22 01:06 twinkle77

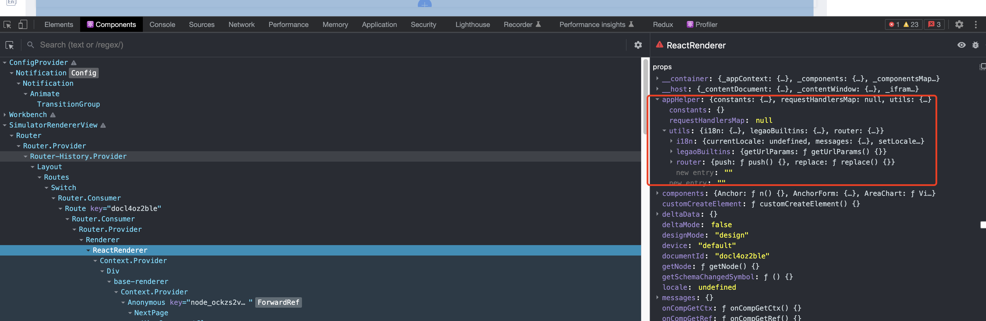
你好 谢谢你的回复,这个config可以满足我现在的需求,但是我提的问题还是没解决

image image 已经有appHelper但是在ReactRender中还是没有啊 image

heyicheng avatar Jun 22 '22 02:06 heyicheng

This issue is stale because it has been open 10 days with no activity. Remove stale label or comment or this will be closed in 2 days.

github-actions[bot] avatar Jul 03 '22 02:07 github-actions[bot]

试一下 1.0.11 版本~

LeoYuan avatar Jul 04 '22 01:07 LeoYuan

This issue is stale because it has been open 10 days with no activity. Remove stale label or comment or this will be closed in 2 days.

github-actions[bot] avatar Aug 04 '22 02:08 github-actions[bot]

This issue was closed because it has been stalled for 10 days with no activity.

github-actions[bot] avatar Aug 14 '22 02:08 github-actions[bot]