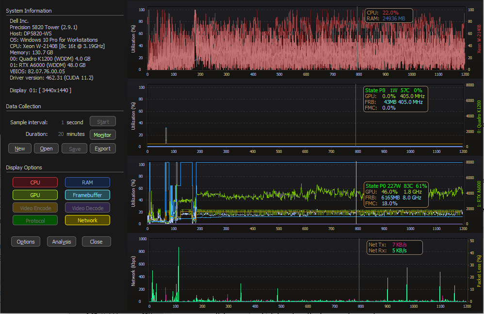
Collect GPU clock rates, optionally display in GPU graph area
Capture and stores the Graphics, SM, Memory and video clocks. Purpose is to confirm overall GPU clock rates during application use, encode or decode streams, etc.
Capture and serialization work complete, graph integration TODO
per/GPU graph integration progress.
TODO: current clock value display at inspection point, add a button to toggle clock line data display/hide. Auto-scale secondary axis

Having the clocks displayed by default combined with no inspection data makes for a bit of information overload...

Clocks integrated into the value inspector

as a FYI, for vGPU virtual machines, the power state, clocks, etc. are not available within the VM.