绑定队列为空怎么解决
Search before asking
-
[ ] I had searched in the issues and found no similar question.
-
[ ] I had searched my question on the internet but i didn't get any help.
-
[ ] I had read the documentation: Taier doc but it didn't help me.
Description

Code of Conduct
- [X] I agree to follow this project's Code of Conduct
https://github.com/DTStack/Taier/issues/717 参考下这个看下呢
谢谢,但区别是我这里没有数据,这个咋整?
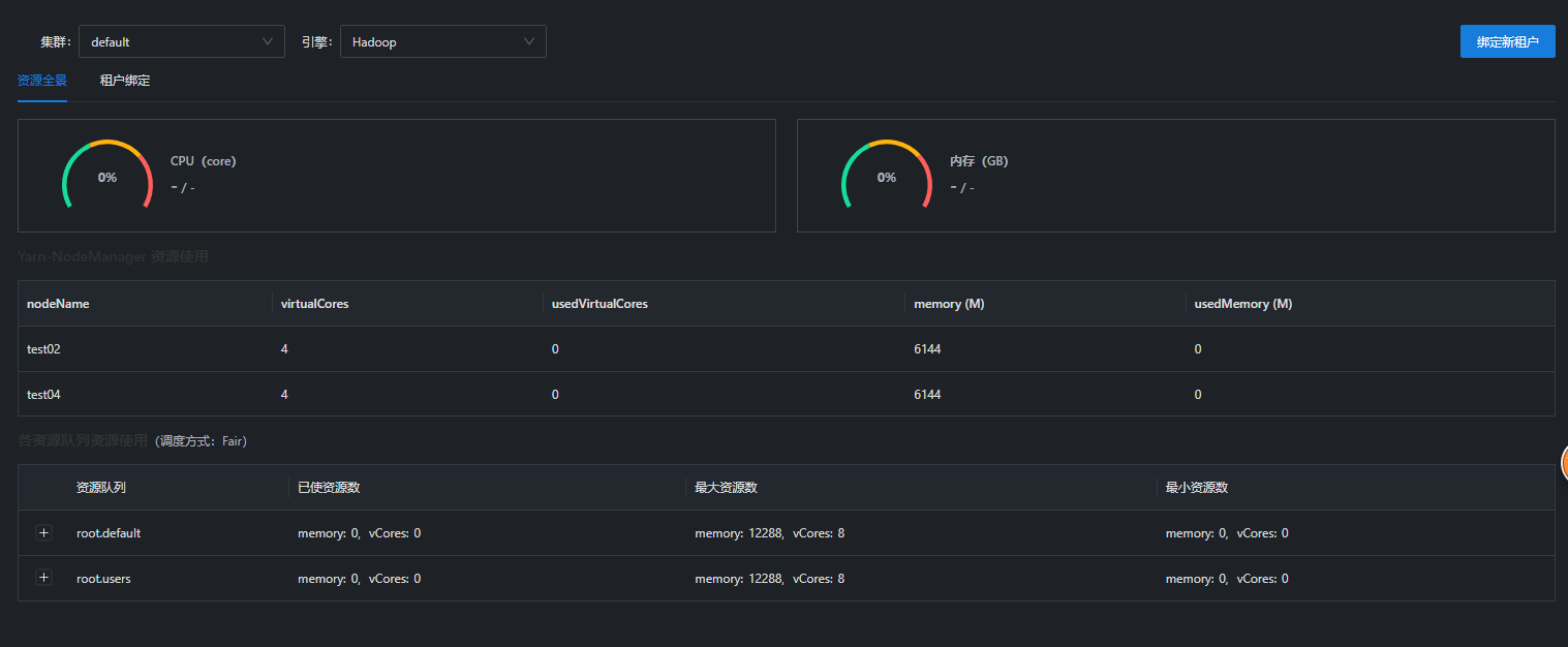
看下集群的webresource 界面 节点是正常的么 如果正常的话 看下控制台getResource的返回信息

请问下部署taier要放行哪些端口?
涉及的随机端口 建议和集群端口放放开
看下这个地方的返回信息呢

com.dtstack.taier.yarn.DtYarnClient#getQueueResource 看下这个地方的逻辑 是不是webresource 不通
这个端口没起来,是啥原因?
看下 你yarn组件配置文件里面的
和docker的网络是通的么

现在可以了,但是还是选择不了队列 #717 这个参数我加了,还是没有
http://resoucemanager:8088/ws/v1/cluster/scheduler 这个接口的返回参数能贴一下么
{"scheduler":{"schedulerInfo":{"type":"fairScheduler","rootQueue":{"maxApps":2147483647,"minResources":{"memory":0,"vCores":0},"maxResources":{"memory":12288,"vCores":8},"usedResources":{"memory":0,"vCores":0},"amUsedResources":{"memory":0,"vCores":0},"amMaxResources":{"memory":0,"vCores":0},"demandResources":{"memory":0,"vCores":0},"steadyFairResources":{"memory":12288,"vCores":8},"fairResources":{"memory":12288,"vCores":8},"clusterResources":{"memory":12288,"vCores":8},"reservedResources":{"memory":0,"vCores":0},"pendingContainers":0,"allocatedContainers":0,"reservedContainers":0,"queueName":"root","schedulingPolicy":"DRF","childQueues":{"queue":[{"type":"fairSchedulerLeafQueueInfo","maxApps":2147483647,"minResources":{"memory":0,"vCores":0},"maxResources":{"memory":12288,"vCores":8},"usedResources":{"memory":0,"vCores":0},"amUsedResources":{"memory":0,"vCores":0},"amMaxResources":{"memory":0,"vCores":0},"demandResources":{"memory":0,"vCores":0},"steadyFairResources":{"memory":6144,"vCores":4},"fairResources":{"memory":0,"vCores":0},"clusterResources":{"memory":12288,"vCores":8},"reservedResources":{"memory":0,"vCores":0},"pendingContainers":0,"allocatedContainers":0,"reservedContainers":0,"queueName":"root.default","schedulingPolicy":"DRF","preemptable":true,"numPendingApps":0,"numActiveApps":0},{"maxApps":2147483647,"minResources":{"memory":0,"vCores":0},"maxResources":{"memory":12288,"vCores":8},"usedResources":{"memory":0,"vCores":0},"amUsedResources":{"memory":0,"vCores":0},"amMaxResources":{"memory":0,"vCores":0},"demandResources":{"memory":0,"vCores":0},"steadyFairResources":{"memory":6144,"vCores":4},"fairResources":{"memory":0,"vCores":0},"clusterResources":{"memory":12288,"vCores":8},"reservedResources":{"memory":0,"vCores":0},"pendingContainers":0,"allocatedContainers":0,"reservedContainers":0,"queueName":"root.users","schedulingPolicy":"DRF","childQueues":{"queue":[{"type":"fairSchedulerLeafQueueInfo","maxApps":2147483647,"minResources":{"memory":0,"vCores":0},"maxResources":{"memory":12288,"vCores":8},"usedResources":{"memory":0,"vCores":0},"amUsedResources":{"memory":0,"vCores":0},"amMaxResources":{"memory":6144,"vCores":4},"demandResources":{"memory":0,"vCores":0},"steadyFairResources":{"memory":6144,"vCores":4},"fairResources":{"memory":0,"vCores":0},"clusterResources":{"memory":12288,"vCores":8},"reservedResources":{"memory":0,"vCores":0},"pendingContainers":0,"allocatedContainers":0,"reservedContainers":0,"queueName":"root.users.hadoop","schedulingPolicy":"fair","preemptable":true,"numPendingApps":0,"numActiveApps":0}]},"preemptable":true}]},"preemptable":true}}}
参考https://github.com/DTStack/Taier/pull/741 手动编译下yarn的插件再试下呢 @a2236802667
docker方式部署的话,咋编译yarn插件呢?
可以了,感谢
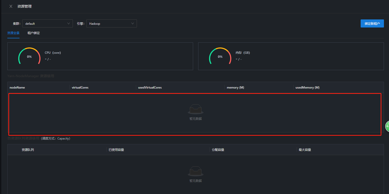
重新编译yarn插件后,再次手动上传yarn配置文件后不能保存

看下日志报错信息呢
我看taier.log无报错信息...
可以看下request.log 还有浏览器的控制台

{"scheduler":{"schedulerInfo":{"type":"fairScheduler","rootQueue":{"maxApps":2147483647,"minResources":{"memory":0,"vCores":0},"maxResources":{"memory":0,"vCores":0},"usedResources":{"memory":0,"vCores":0},"amUsedResources":{"memory":0,"vCores":0},"amMaxResources":{"memory":0,"vCores":0},"demandResources":{"memory":2048,"vCores":2},"steadyFairResources":{"memory":0,"vCores":0},"fairResources":{"memory":0,"vCores":0},"clusterResources":{"memory":0,"vCores":0},"reservedResources":{"memory":0,"vCores":0},"pendingContainers":2,"allocatedContainers":0,"reservedContainers":0,"queueName":"root","schedulingPolicy":"DRF","childQueues":{"queue":[{"type":"fairSchedulerLeafQueueInfo","maxApps":2147483647,"minResources":{"memory":0,"vCores":0},"maxResources":{"memory":0,"vCores":0},"usedResources":{"memory":0,"vCores":0},"amUsedResources":{"memory":0,"vCores":0},"amMaxResources":{"memory":0,"vCores":0},"demandResources":{"memory":0,"vCores":0},"steadyFairResources":{"memory":0,"vCores":0},"fairResources":{"memory":0,"vCores":0},"clusterResources":{"memory":0,"vCores":0},"reservedResources":{"memory":0,"vCores":0},"pendingContainers":0,"allocatedContainers":0,"reservedContainers":0,"queueName":"root.default","schedulingPolicy":"DRF","preemptable":true,"numPendingApps":0,"numActiveApps":0},{"maxApps":2147483647,"minResources":{"memory":0,"vCores":0},"maxResources":{"memory":0,"vCores":0},"usedResources":{"memory":0,"vCores":0},"amUsedResources":{"memory":0,"vCores":0},"amMaxResources":{"memory":0,"vCores":0},"demandResources":{"memory":2048,"vCores":2},"steadyFairResources":{"memory":0,"vCores":0},"fairResources":{"memory":0,"vCores":0},"clusterResources":{"memory":0,"vCores":0},"reservedResources":{"memory":0,"vCores":0},"pendingContainers":2,"allocatedContainers":0,"reservedContainers":0,"queueName":"root.users","schedulingPolicy":"DRF","childQueues":{"queue":[{"type":"fairSchedulerLeafQueueInfo","maxApps":2147483647,"minResources":{"memory":0,"vCores":0},"maxResources":{"memory":0,"vCores":0},"usedResources":{"memory":0,"vCores":0},"amUsedResources":{"memory":0,"vCores":0},"amMaxResources":{"memory":6144,"vCores":4},"demandResources":{"memory":2048,"vCores":2},"steadyFairResources":{"memory":0,"vCores":0},"fairResources":{"memory":0,"vCores":0},"clusterResources":{"memory":0,"vCores":0},"reservedResources":{"memory":0,"vCores":0},"pendingContainers":2,"allocatedContainers":0,"reservedContainers":0,"queueName":"root.users.hadoop","schedulingPolicy":"fair","preemptable":true,"numPendingApps":2,"numActiveApps":0}]},"preemptable":true}]},"preemptable":true}}}}
还是获取不到队列,帮忙看下
我用单测跑 这个json 是可以获取到的
com.dtstack.taier.yarn.TestDtYarnClient

建议你在环境上debug断一下这个地方
com.dtstack.taier.yarn.DtYarnClient#getQueueResource @a2236802667
我用单测跑 这个json 是可以获取到的
com.dtstack.taier.yarn.TestDtYarnClient

建议你在环境上debug断一下这个地方
com.dtstack.taier.yarn.DtYarnClient#getQueueResource @a2236802667
报这个错
{"scheduler":{"schedulerInfo":{"type":"fairScheduler","rootQueue":{"maxApps":2147483647,"minResources":{"memory":0,"vCores":0},"maxResources":{"memory":0,"vCores":0},"usedResources":{"memory":0,"vCores":0},"amUsedResources":{"memory":0,"vCores":0},"amMaxResources":{"memory":0,"vCores":0},"demandResources":{"memory":10240,"vCores":10},"steadyFairResources":{"memory":0,"vCores":0},"fairResources":{"memory":0,"vCores":0},"clusterResources":{"memory":0,"vCores":0},"reservedResources":{"memory":0,"vCores":0},"pendingContainers":10,"allocatedContainers":0,"reservedContainers":0,"queueName":"root","schedulingPolicy":"DRF","childQueues":{"queue":[{"type":"fairSchedulerLeafQueueInfo","maxApps":2147483647,"minResources":{"memory":0,"vCores":0},"maxResources":{"memory":0,"vCores":0},"usedResources":{"memory":0,"vCores":0},"amUsedResources":{"memory":0,"vCores":0},"amMaxResources":{"memory":0,"vCores":0},"demandResources":{"memory":0,"vCores":0},"steadyFairResources":{"memory":0,"vCores":0},"fairResources":{"memory":0,"vCores":0},"clusterResources":{"memory":0,"vCores":0},"reservedResources":{"memory":0,"vCores":0},"pendingContainers":0,"allocatedContainers":0,"reservedContainers":0,"queueName":"root.default","schedulingPolicy":"DRF","preemptable":true,"numPendingApps":0,"numActiveApps":0},{"maxApps":2147483647,"minResources":{"memory":0,"vCores":0},"maxResources":{"memory":0,"vCores":0},"usedResources":{"memory":0,"vCores":0},"amUsedResources":{"memory":0,"vCores":0},"amMaxResources":{"memory":0,"vCores":0},"demandResources":{"memory":10240,"vCores":10},"steadyFairResources":{"memory":0,"vCores":0},"fairResources":{"memory":0,"vCores":0},"clusterResources":{"memory":0,"vCores":0},"reservedResources":{"memory":0,"vCores":0},"pendingContainers":10,"allocatedContainers":0,"reservedContainers":0,"queueName":"root.users","schedulingPolicy":"DRF","childQueues":{"queue":[{"type":"fairSchedulerLeafQueueInfo","maxApps":2147483647,"minResources":{"memory":0,"vCores":0},"maxResources":{"memory":0,"vCores":0},"usedResources":{"memory":0,"vCores":0},"amUsedResources":{"memory":0,"vCores":0},"amMaxResources":{"memory":6144,"vCores":4},"demandResources":{"memory":10240,"vCores":10},"steadyFairResources":{"memory":0,"vCores":0},"fairResources":{"memory":0,"vCores":0},"clusterResources":{"memory":0,"vCores":0},"reservedResources":{"memory":0,"vCores":0},"pendingContainers":10,"allocatedContainers":0,"reservedContainers":0,"queueName":"root.users.hadoop","schedulingPolicy":"fair","preemptable":true,"numPendingApps":10,"numActiveApps":0}]},"preemptable":true}]},"preemptable":true}}}
@a2236802667 看下你的集群是否正常
json里面解析的core和memory 都为0
确认下namenode是否启动注册成功

嗯嗯,是集群问题,感谢~